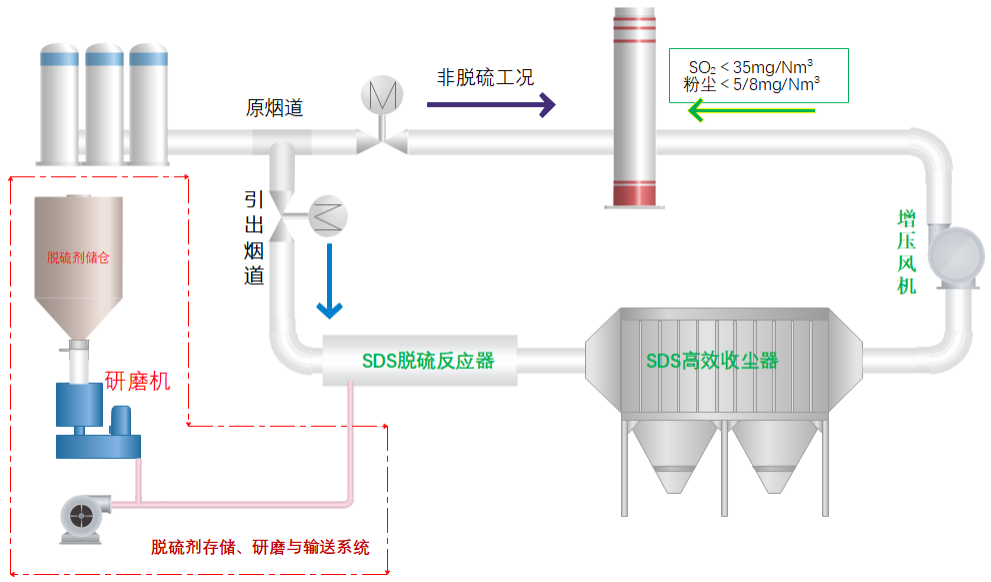
SDS干法脱硫是以小苏打(NaHCO3)做脱硫剂,在高温环境下分解、爆裂,形成微孔结构的Na2CO3,Na2CO3与烟气中的SO2及其它酸性物质发生反应,生成Na2SO4副产物,副产物随气流进入布袋除尘器被捕集。
主要反应:2NaHCO3(S) = Na2CO3(s)+H2O(g)+CO2(g) (1)
SO2(g)+Na2CO3(s) +1/2O2 = Na2SO4(s)+CO2(g) (2)
副反应: SO3(g)+Na2CO3(s) = Na2SO4(s)+CO2(g) (3)
另,新生成的Na2SO3(s)能被NO(g)氧化,故,本工艺具有一定的协同脱硝功能。

我公司提供的SDS干法脱硫工艺可将SO2稳定的控制在20mg/m3以下,助力高炉热风炉、轧钢加热炉、燃煤气锅炉、焦炉及干熄焦炉等部位实现超低排放。